商品基礎情報
Packetmaster/Sessionmaster
Packetmaster シリーズは、L4までのフィルタ機能とロードバランス機能、GRE、sFlow機能を搭載したパケットブローカです。EX5/EX6 は、L3スイッチ機能を搭載したハイブリッドのパケットブローカです。
Sessionmaster シリーズは、内部にCPUを搭載しているモデルとフルASICモデルの2種類があります。内部にCPUを搭載したモデルは、L5以上の高度なフィルタや各種モバイルI/F、キーワード検索などの機能を持っています。
フルASICモデルは、GTP/VXLAN/MPLS/VNTAG/ERSPANでカプセリングされたトラフィック内部のL4-IPヘッダ部をフルレートでのフィルタが可能です。
Packetmaster EXシリーズ
Sessionmaster EXシリーズ
| 特長 | ・GREトネリングとターミネーション ・複数拠点のFlow監視と解析 ・パケットヘッダ編集機能 ・パケットスライシング |
|---|---|
| 主要機能 | ・L2-L7フィルタ機能 ・ロードバランス機能 ・I/Fメディア変換 ・アグリゲーション/マルチキャスト機能 ・カプセル化解除機能 ・sFlow生成機能 |
※上記機能はモデルにより異なる場合があります。
Omnia10/Omnia20
トラブルシューティングや未知の攻撃や内部不正アクセスなどの証跡を残すためにはネットワークフォレンジックが有効です。Omnia10キャプチャアプライアンスは、1G/10Gのネットワークトラフィックをリアルタイムにキャプチャ保存(1TB-SSD内蔵)が可能なコンパクトなデバイスです。
Omni10
Omnia20
| ハードウェア特長 | ◼ 耐久性が高い組込LINUXベースの筐体 ◼ 10/100/1000 Base-T x8 ポート ◼ 10G-SFP x 2 ポート(+1G-SFP Omnia20) ◼ 電源喪失時にネットワーク断にならないTAP機能搭載 ◼ 最大32 GB RAM バーストプロテクション ◼ 1TB-SSD 内蔵(8TB Omnia20) ◼ USB 3.0/ SDカードスロット ◼ 外付USB-HDDの容量増設が容易 ◼ 幅1/2Uのスモールファクタ筐体(220W x 33.5H x 444D) ◼ 低消費電力(30W) |
|---|---|
| ソフトウェア特長 | ◼ 全ポートのアグリゲーション ◼ ワンショットのリアルタイムキャプチャ ◼ 連続データ保存のローリングキャプチャ機能 ◼ キャプチャ時インデックス(時間/IP/port/プロトコル) ◼ Custosによるネットワーク挙動監視・脅威検知 ◼ WEB解析が可能なWebshark内蔵(Web版Wireshark) ◼ 指定した範囲のPCAPファイル出力 ◼ フロー解析と監視が可能なnTop内蔵 ◼ 4000以上のアプリケーション識別DPIオプション |
Custos ネットワークモニタリングソフトウェア
Custosは、ネットワークの通信状況と脅威検知を監視するソフトウエアです。入出力するトラフィックの日時毎のネットワークパフォーマンス、トラフィック状況、脅威の検出、使用アプリケーション、トラフィック位置情報の可視化を提供します。
サービスオーバビュー
Custos サービスオーバービュー
各端末で使用されているService(アプリケーション)を識別し、Service毎に使用されている端末一覧を表示します。
グローバルビュー
Custos グローバルビュー
送信元と宛先のトラフィックフローに関連付けられた位置情報を地図上にプロットします。
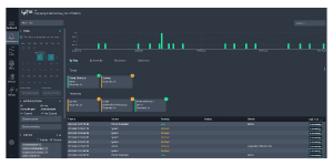
脅威検出ビュー
Custos 脅威検出ビュー
ネットワークの異常を検出し、IPスキャンや疑わしいDNS要求などの不明なデバイスを識別し、アラートとして重要度別に表示します。
